China-简体中文 English-英语
订单井喷式增添,,,,,,交期回复难题,,,,,,保存大宗瓶颈,,,,,,交付难题;;;;;;
客户出货妄想频仍变换,,,,,,需要快速调解内部生产妄想;;;;;;

基于客户多订单、出货妄想频仍调解,,,,,,建设动态模拟排程,,,,,,快速提供排产建议;;;;;;
连系排产效果举行稼动率、WIP等多维度的瓶颈漂移剖析,,,,,,突破要害资源、工艺、工时等“隐形”瓶颈,,,,,,优化生产排程;;;;;;



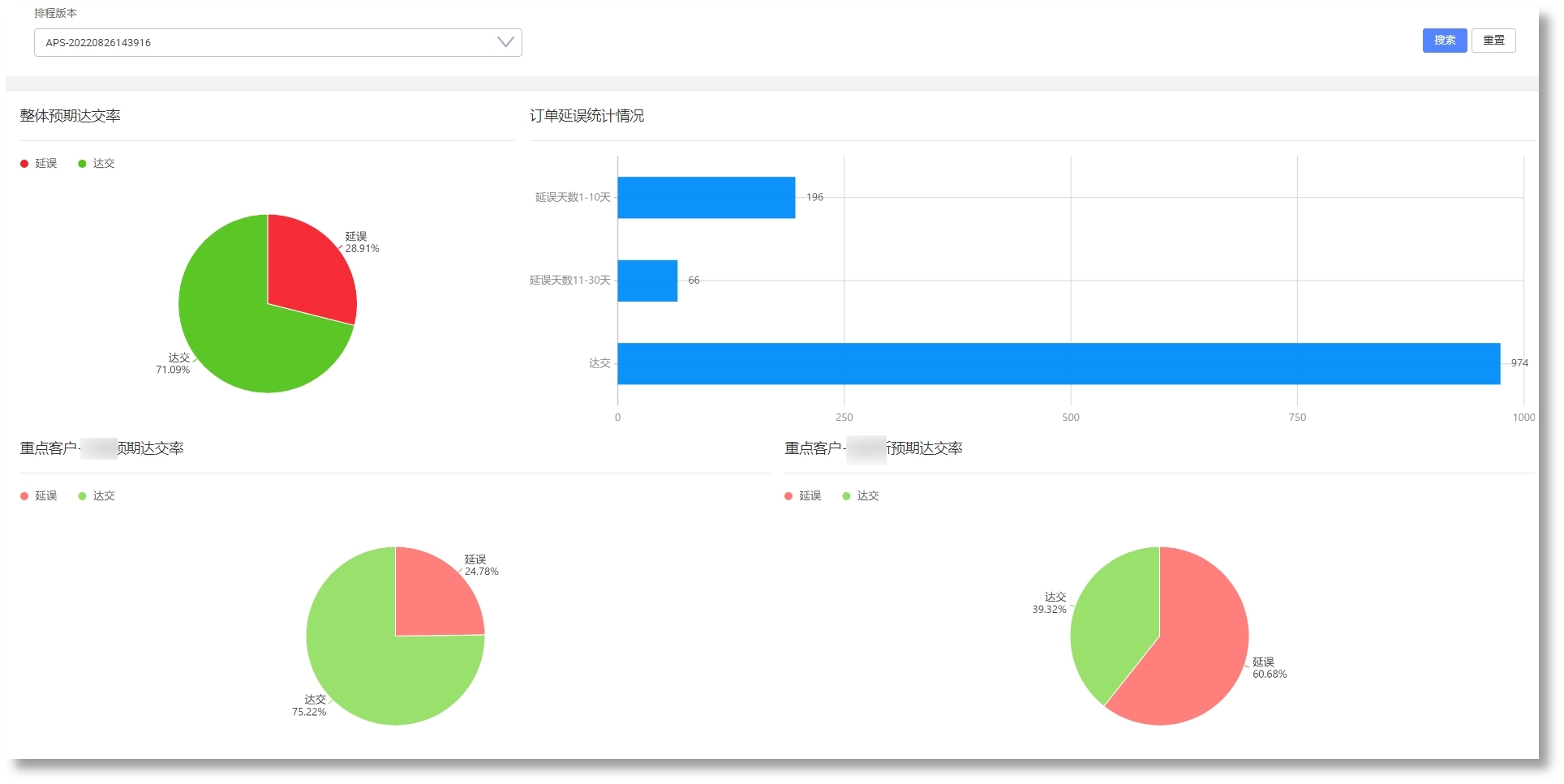
基于动态模拟算法排产,,,,,,提高订单准交率和产能;;;;;;
基于精益制造拉式排产,,,,,,提高工序连贯性,,,,,,缩短生产周期,,,,,,降低在制品库存;;;;;;
提高排产效率,,,,,,响应紧迫插单和生产异常,,,,,,实现柔性生产;;;;;;
实现换模时间长的工序连批生产;;;;;;